



















.png)
01
Analyse des mégadonnées pour modéliser le comportement des prix et le risque du portefeuille, en équilibrant l'alpha, le bêta et la compétitivité.
02
Analyse comparative pilotée par l'IA pour évaluer et optimiser les stratégies de couverture dans différentes conditions de marché.
03
Posez de vraies questions commerciales et financières et obtenez des réponses instantanées et explicables sur l'ensemble de votre gamme de produits.
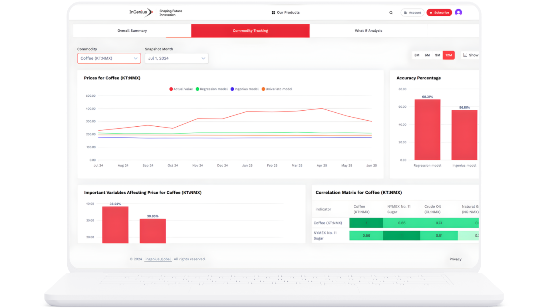
InGenius Forecaster est un outil de prévision des ventes et du marché alimenté par l'IA, conçu pour fournir des prévisions précises de la demande et des informations de marché en temps réel. Il aide les entreprises à optimiser la prise de décisions, à réduire les risques et à améliorer leur rentabilité
Contrairement aux modèles traditionnels, InGenius Forecaster associe des algorithmes d'IA avancés à une intelligence hybride pour fournir des prévisions précises et adaptatives. Il prend en compte plusieurs sources de données (historique des ventes, tendances du marché, événements externes) pour fournir des informations exploitables
L'outil est conçu pour les entreprises de tous les secteurs, notamment la vente au détail, la finance, la fabrication et la technologie. Il est particulièrement utile pour les entreprises qui ont besoin de prévoir la demande de vente, de gérer leurs stocks, d'évaluer les risques ou de suivre les tendances boursières.
Oui InGenius Forecaster traite en permanence des flux de données en direct, permettant une surveillance en temps réel et une aide à la décision sur le pouce pour les dirigeants et les équipes
Oui InGenius Forecaster est flexible et peut être adapté à des modèles commerciaux, à des régions, à des gammes de produits ou à des instruments financiers spécifiques afin de fournir des informations très pertinentes.
